Русский English
Български
Беларускі
Український
Српски
Hrvatski
Română
Polski
Slovenský
Magyar
  |  Статьи  |  Карта сайта  |  Контакты  |  Поиск  |
Обслуживание автомобилей Ford Обслуживание автомобилей Hyundai Обслуживание автомобилей Chevrolet Обслуживание автомобилей BMW Обслуживание автомобилей Audi Обслуживание автомобилей Opel Обслуживание автомобилей AvtoVAZ
VWmanual.ru
 
 
 
 
 
 
 
 
Главная   Passat   Golf   Polo   Touareg   Tiguan   Sharan   Transporter   Другие  
Поло 3 (1995-2003) Поло 4 (2001-2009)

Тахометр, сигнальная лампочка для контроля давления масла (с 10.1999 г. выпуска) (VW Polo 3)

  • Главная
  • Polo
  • Поло 3
  • Электрооборудование
  • Электрические схемы (дизель)
  • Тахометр, сигнальная лампочка для контро…
            0


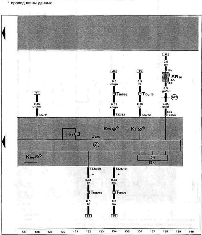
Дизельный двигатель AGR/ALH 1.9 TDI с 10.1999 г. вып. на Polo Classic / Polo Variant.

Блок управления с блоком индикаторов в щитке приборов, тахометр, предупредительный звуковой сигнальная лампочка для контроля давления масла, сигнальная лампочка генератора.


Эта статья доступна на английском, болгарском, белорусском, украинском, сербском, хорватском, румынском, польском, словацком, венгерском
Текст был проверен: Колесников Артем

Поделитесь информацией:

Предыдущие статьи
Указатель температуры охлаждающей жидкости (с 10.1999 г. выпуска)
Датчик давления масла, датчик указателя уровня топлива (с 10.1999 г. выпуска)
Выключатель стоп-сигналов, датчик педали сцепления (с 10.1999 г. выпуска)
Датчик температуры охлаждающей жидкости (с 10.1999 г. выпуска)
Реле свечей накаливания для охлаждающей жидкости (с 10.1999 г. выпуска)
Электромагнитный клапан ограничения давления наддува (с 10.1999 г. выпуска)
Следующие статьи
Аккумулятор, стартер, генератор, реле-регулятор (с 05.2000 г. выпуска)
Блок управления системой непосредственного впрыска дизельного топлива (с 05.2000 г. выпуска)
Датчик температуры топлива, датчик хода регулирующей заслонки (с 05.2000 г. выпуска)
Реле обеспечения напряжения клеммы 30, датчик педали сцепления (с 05.2000 г. выпуска)
Выключатель стоп-сигналов, датчик температуры во впускном коллекторе (с 05.2000 г. выпуска)
Реле свечей накаливания, свечи накаливания (с 05.2000 г. выпуска)


Похожие статьи из других мануалов для автомобилей VW:
Динамический контроль давления масла Фольксваген Пассат B3 (1988-1993)
Контрольная лампочка давления масла Фольксваген Гольф 1 (1974-1984, дизель)
Проверка датчика давления масла (бензиновый двиг.) Фольксваген Туарег 1 (2002-2006)
Масляный фильтр, охладитель масла и датчик давления масла Фольксваген Тигуан 1 (2007-2015)
Проверка давления масла Фольксваген Шаран 1 (1995-2000)
Проверка давления моторного масла Фольксваген Транспортер Т3 (1979-1992)
Сигнальная система давления масла — модели выпуска с 1986 г Фольксваген ЛТ 28/35 (1975-1991)
Ссылка на эту страницу в разных форматах
HTMLTextBB Code


Комментарии посетителей


Еще нет комментариев


Сколько будет 50 + 12 =

       





Поло 4 
  • Общая информация
  • Руководство по эксплуатации
  • Техническое обслуживание
  • Силовой агрегат
  • Ремонт двигателя
  • Система охлаждения и смазки
  • Система управления
  • Система впрыска (дизель)
  • Система питания
  • Система выпуска
  • Шасси
  • Передняя подвеска
  • Задняя подвеска
  • Рулевое управление
  • Колеса и шины
  • Тормозная система
  • Кузов
  • Интерьер
  • Экстерьер
  • Электрооборудование
  • Оборудование и приборы
  • Система стеклоочистителей
  • Система освещения
  • Электрические схемы
Поло 3 
  • Общая информация
  • Инструкция по эксплуатации
  • Техническое обслуживание
  • Силовой агрегат
  • Бензиновые двигатели 1.4 и 1.6
  • Бензиновые двигатели 1.4 (V16)
  • Бензиновые двигатели 1.6 и 1.8
  • Дизельные двигатели 1.7 и 1.9
  • Дизельные двигатели 1.9 D и TD
  • Трансмиссия
  • Механическая коробка 085
  • Механическая коробка 020/02K
  • Шасси
  • Передняя подвеска
  • Задняя подвеска
  • Рулевое управление
  • Тормозная система
  • Кузов
  • Экстерьер
  • Интерьер
  • Электрооборудование
  • Оборудование и приборы (до 2000 г.)
  • Оборудование и приборы (после 2000 г.)
  • Электрические схемы
  • Электрические схемы (бензин)
  • Электрические схемы (дизель)
Анекдот про автомобили
читать следующий
VWmanual.ru © 2016-2025 | Мобильная версия | Новости и статьи | Карта сайта: EN BG BY UA RS HR RO PL SK HU | Написать письмо | Поиск по сайту
Пассат B2 • Пассат B3 • Пассат B4 • Пассат B5 • Пассат B6 • Гольф 1, дизель • Гольф 1, бензин • Гольф 2, бензин • Гольф 2 • Гольф 3 • Гольф 4 • Гольф 5 • Поло 3 • Поло 4 • Туарег 1 • Тигуан 1 • Шаран 1 • Транспортер Т3 • Транспортер Т4 • ЛТ 28/35 • Жук • Кадди 3 • Автоновости компании VW • Начинающему автомобилисту • Сгорание в поршневых моторах • Карбюраторы фирмы Pierburg • Ремонт и обслуживание моторов