Русский English
Български
Беларускі
Український
Српски
Hrvatski
Română
Polski
Slovenský
Magyar
  |  Статьи  |  Карта сайта  |  Контакты  |    |
Обслуживание автомобилей Ford Обслуживание автомобилей Hyundai Обслуживание автомобилей Chevrolet Обслуживание автомобилей BMW Обслуживание автомобилей Audi Обслуживание автомобилей Opel Обслуживание автомобилей AvtoVAZ
VWmanual.ru
 
 
 
 
 
 
 
 
Главная   Passat   Golf   Polo   Touareg   Tiguan   Sharan   Transporter   Другие  
Поло 3 (1995-2003) Поло 4 (2001-2009)

Выключатель стоп-сигналов, датчик температуры во впускном коллекторе (с 05.2000 г. выпуска) (VW Polo 3)

  • Главная
  • Polo
  • Поло 3
  • Электрооборудование
  • Электрические схемы (дизель)
  • Выключатель стоп-сигналов, датчик температуры во впускном коллекторе (с 05.2000 г. выпуска)
            0


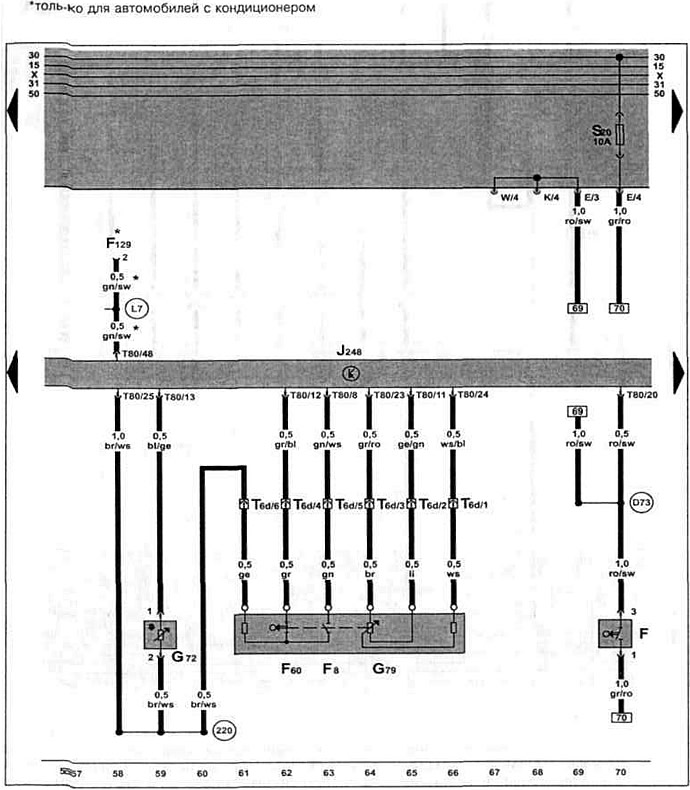
Дизельный двигатель AYQ 1.9 SDI с 05.2000 г. вып. на Caddy.

Блок управления системой непосредственного впрыска дизельного топлива, выключатель стоп-сигналов, датчик температуры во впускном коллекторе, датчик положения педали акселератора, выключатель холостого хода, вьыключатель "kick-down".

Блок управления системой непосредственного впрыска дизельного топлива, выключатель стоп-сигналов,…

Эта статья доступна на английском, болгарском, белорусском, украинском, сербском, хорватском, румынском, польском, словацком, венгерском
Текст был проверен: Колесников Артем

Поделитесь информацией:

Предыдущие статьи
Реле обеспечения напряжения клеммы 30, датчик педали сцепления (с 05.2000 г. выпуска)
Датчик температуры топлива, датчик хода регулирующей заслонки (с 05.2000 г. выпуска)
Блок управления системой непосредственного впрыска дизельного топлива (с 05.2000 г. выпуска)
Аккумулятор, стартер, генератор, реле-регулятор (с 05.2000 г. выпуска)
Тахометр, сигнальная лампочка для контроля давления масла (с 10.1999 г. выпуска)
Указатель температуры охлаждающей жидкости (с 10.1999 г. выпуска)
Следующие статьи
Реле свечей накаливания, свечи накаливания (с 05.2000 г. выпуска)
Датчик температуры охлаждающей жидкости, датчик скорости (с 05.2000 г. выпуска)
Указатель температуры охлаждающей жидкости, спидометр (с 05.2000 г. выпуска)
Реле-регулятор, корпус предохранителя, аккумулятор (с 05.2000 г. выпуска)
Блок управления электронной блокировкой двигателя (с 05.2000 г. выпуска)
Дозатор, датчик температуры топлива, датчик хода заслонки (с 05.2000 г. выпуска)


Похожие статьи из других мануалов для автомобилей VW:
Комбинация приборов, индикатор, датчик температуры воздуха Пассат B5 (1996-2005)
Выключатель стоп-сигналов — снятие и установка Гольф 5 (2003-2008)
Система выпуска отработавших газов Туарег 1 (2002-2006)
Датчик наружной температуры Тигуан 1 (2007-2015)
Проверка работы стоп-сигналов Шаран 1 (1995-2000)
Выключатель стоп-сигнала Транспортер Т4 (1990-2003)
Выключатель стоп-сигнала (F), начиная с 2007 года Кадди 3 (2003-2010)
Ссылка на эту страницу в разных форматах


Комментарии посетителей


Еще нет комментариев


Сколько будет 22 + 27 =

       



Поло 4 
  • Общая информация
  • Руководство по эксплуатации
  • Техническое обслуживание
  • Силовой агрегат
  • Ремонт двигателя
  • Система охлаждения и смазки
  • Система управления
  • Система впрыска (дизель)
  • Система питания
  • Система выпуска
  • Шасси
  • Передняя подвеска
  • Задняя подвеска
  • Рулевое управление
  • Колеса и шины
  • Тормозная система
  • Кузов
  • Интерьер
  • Экстерьер
  • Электрооборудование
  • Оборудование и приборы
  • Система стеклоочистителей
  • Система освещения
  • Электрические схемы
Поло 3 
  • Общая информация
  • Инструкция по эксплуатации
  • Техническое обслуживание
  • Силовой агрегат
  • Бензиновые двигатели 1.4 и 1.6
  • Бензиновые двигатели 1.4 (V16)
  • Бензиновые двигатели 1.6 и 1.8
  • Дизельные двигатели 1.7 и 1.9
  • Дизельные двигатели 1.9 D и TD
  • Трансмиссия
  • Механическая коробка 085
  • Механическая коробка 020/02K
  • Шасси
  • Передняя подвеска
  • Задняя подвеска
  • Рулевое управление
  • Тормозная система
  • Кузов
  • Экстерьер
  • Интерьер
  • Электрооборудование
  • Оборудование и приборы (до 2000 г.)
  • Оборудование и приборы (после 2000 г.)
  • Электрические схемы
  • Электрические схемы (бензин)
  • Электрические схемы (дизель)
Анекдот про автомобили
читать следующий
VWmanual.ru © 2016-2026 | Мобильная версия | Новости и статьи | Карта сайта: EN BG BY UA RS HR RO PL SK HU | Написать письмо | Поиск по сайту
Пассат B2 • Пассат B3 • Пассат B4 • Пассат B5 • Пассат B6 • Гольф 1, дизель • Гольф 1, бензин • Гольф 2, бензин • Гольф 2 • Гольф 3 • Гольф 4 • Гольф 5 • Поло 3 • Поло 4 • Туарег 1 • Тигуан 1 • Шаран 1 • Транспортер Т3 • Транспортер Т4 • ЛТ 28/35 • Жук • Кадди 3 • Автоновости компании VW • Начинающему автомобилисту • Сгорание в поршневых моторах • Карбюраторы фирмы Pierburg • Ремонт и обслуживание моторов
Наш сайт применяет cookie для обеспечения функциональности и удобства.