Русский English
Български
Беларускі
Український
Српски
Hrvatski
Română
Polski
Slovenský
Magyar
  |  Статьи  |  Карта сайта  |  Контакты  |  Поиск  |
Обслуживание автомобилей Ford Обслуживание автомобилей Hyundai Обслуживание автомобилей Chevrolet Обслуживание автомобилей BMW Обслуживание автомобилей Audi Обслуживание автомобилей Opel Обслуживание автомобилей AvtoVAZ
VWmanual.ru
 
 
 
 
 
 
 
 
Главная   Passat   Golf   Polo   Touareg   Tiguan   Sharan   Transporter   Другие  
Поло 3 (1995-2003) Поло 4 (2001-2009)

Выключатель kick-down, выключатель холостого хода (с 05.2000 г. выпуска) (VW Polo 3)

  • Главная
  • Polo
  • Поло 3
  • Электрооборудование
  • Электрические схемы (дизель)
  • Выключатель kick-down, выключатель холос…
            0


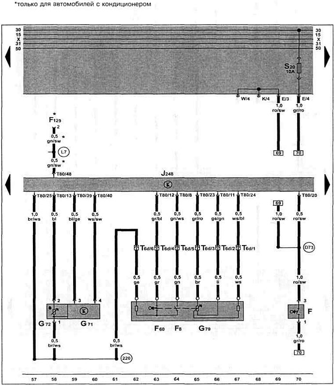
Дизельный двигатель ALH 1.9 TDI с 05.2000 г. вып. на Caddy.

Блок управления системой непосредственного впрыска дизельного топлива, выключатель стоп-сигналов, датчик температуры во впускном коллекторе, датчик положения педали акселератора, выключатель "kick-down", выключатель холостого хода.


Эта статья доступна на английском, болгарском, белорусском, украинском, сербском, хорватском, румынском, польском, словацком, венгерском
Текст был проверен: Колесников Артем

Поделитесь информацией:

Предыдущие статьи
Датчик частоты вращения коленчатого вала двигателя (с 05.2000 г. выпуска)
Дозатор, датчик температуры топлива, датчик хода заслонки (с 05.2000 г. выпуска)
Блок управления электронной блокировкой двигателя (с 05.2000 г. выпуска)
Реле-регулятор, корпус предохранителя, аккумулятор (с 05.2000 г. выпуска)
Указатель температуры охлаждающей жидкости, спидометр (с 05.2000 г. выпуска)
Датчик температуры охлаждающей жидкости, датчик скорости (с 05.2000 г. выпуска)
Следующие статьи
Клапан отсечки топлива, реле свечей накаливания (с 05.2000 г. выпуска)
Термовыключатель вентилятора, вентилятор системы охлаждения (с 05.2000 г. выпуска)


Похожие статьи из других мануалов для автомобилей VW:
Проверка / регулировка холостого хода и содержания СО Фольксваген Пассат B3 (1988-1993)
Главное освещение, задний свет, переключатель сигнала вспышки фар, выключатель стоп-огней и переключатель света заднего хода (модели с 08.87 г.) Фольксваген Гольф 2 (1984-1993, бензин)
Проверка напряжения холостого хода АКБ Фольксваген Туарег 1 (2002-2006)
Выключатель зажиганий и стартера и личинка замка Фольксваген Тигуан 1 (2007-2015)
Режим холостого хода системы Simos (двигатель 2.0 л) Фольксваген Шаран 1 (1995-2000)
Выключатель холостого хода Фольксваген Транспортер Т4 (1990-2003)
Выключатель центрального замка Фольксваген Кадди 3 (2003-2010)
Ссылка на эту страницу в разных форматах
HTMLTextBB Code


Комментарии посетителей


Еще нет комментариев


Сколько будет 47 + 24 =

       





Поло 4 
  • Общая информация
  • Руководство по эксплуатации
  • Техническое обслуживание
  • Силовой агрегат
  • Ремонт двигателя
  • Система охлаждения и смазки
  • Система управления
  • Система впрыска (дизель)
  • Система питания
  • Система выпуска
  • Шасси
  • Передняя подвеска
  • Задняя подвеска
  • Рулевое управление
  • Колеса и шины
  • Тормозная система
  • Кузов
  • Интерьер
  • Экстерьер
  • Электрооборудование
  • Оборудование и приборы
  • Система стеклоочистителей
  • Система освещения
  • Электрические схемы
Поло 3 
  • Общая информация
  • Инструкция по эксплуатации
  • Техническое обслуживание
  • Силовой агрегат
  • Бензиновые двигатели 1.4 и 1.6
  • Бензиновые двигатели 1.4 (V16)
  • Бензиновые двигатели 1.6 и 1.8
  • Дизельные двигатели 1.7 и 1.9
  • Дизельные двигатели 1.9 D и TD
  • Трансмиссия
  • Механическая коробка 085
  • Механическая коробка 020/02K
  • Шасси
  • Передняя подвеска
  • Задняя подвеска
  • Рулевое управление
  • Тормозная система
  • Кузов
  • Экстерьер
  • Интерьер
  • Электрооборудование
  • Оборудование и приборы (до 2000 г.)
  • Оборудование и приборы (после 2000 г.)
  • Электрические схемы
  • Электрические схемы (бензин)
  • Электрические схемы (дизель)
Анекдот про автомобили
читать следующий
VWmanual.ru © 2016-2025 | Мобильная версия | Новости и статьи | Карта сайта: EN BG BY UA RS HR RO PL SK HU | Написать письмо | Поиск по сайту
Пассат B2 • Пассат B3 • Пассат B4 • Пассат B5 • Пассат B6 • Гольф 1, дизель • Гольф 1, бензин • Гольф 2, бензин • Гольф 2 • Гольф 3 • Гольф 4 • Гольф 5 • Поло 3 • Поло 4 • Туарег 1 • Тигуан 1 • Шаран 1 • Транспортер Т3 • Транспортер Т4 • ЛТ 28/35 • Жук • Кадди 3 • Автоновости компании VW • Начинающему автомобилисту • Сгорание в поршневых моторах • Карбюраторы фирмы Pierburg • Ремонт и обслуживание моторов