Русский English
Български
Беларускі
Український
Српски
Hrvatski
Română
Polski
Slovenský
Magyar
  |  Статьи  |  Карта сайта  |  Контакты  |  Поиск  |
Обслуживание автомобилей Ford Обслуживание автомобилей Hyundai Обслуживание автомобилей Chevrolet Обслуживание автомобилей BMW Обслуживание автомобилей Audi Обслуживание автомобилей Opel Обслуживание автомобилей AvtoVAZ
VWmanual.ru
 
 
 
 
 
 
 
 
Главная   Passat   Golf   Polo   Touareg   Tiguan   Sharan   Transporter   Другие  
Поло 3 (1995-2003) Поло 4 (2001-2009)

Предупредительный звуковой сигнализатор для контроля давления масла (с 10.1999 г. выпуска) (VW Polo 3)

  • Главная
  • Polo
  • Поло 3
  • Электрооборудование
  • Электрические схемы (дизель)
  • Предупредительный звуковой сигнализатор …
            0


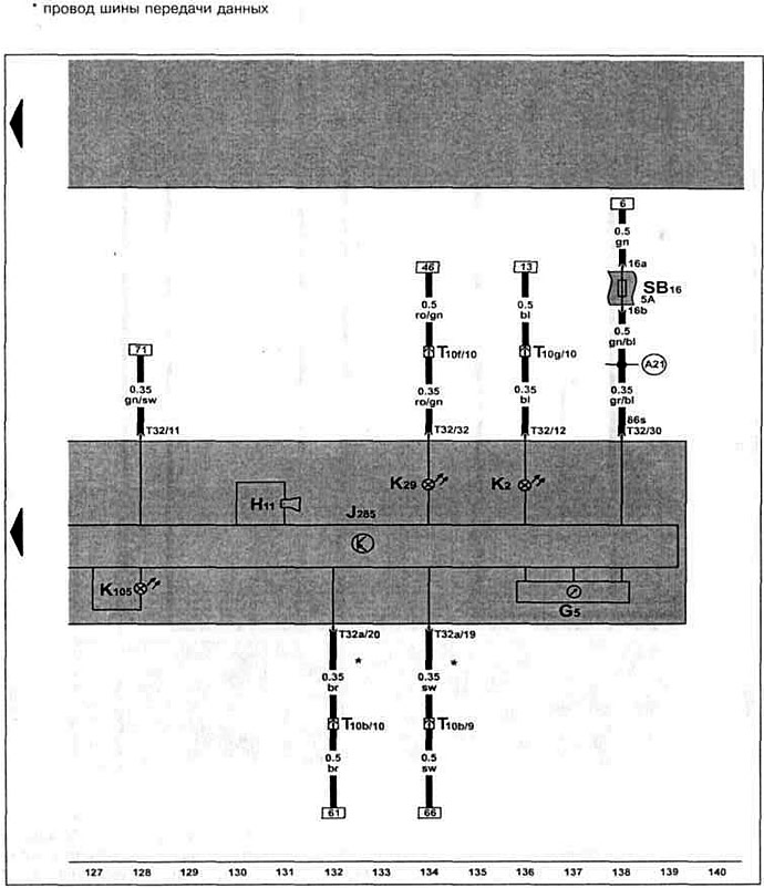
Дизельный двигатель AGP/AQM 1.9 SDI с 10.1999 г. вып. на Polo Classic / Polo Variant.

Блок управления с блоком индикаторов в щитке приборов, тахометр, предупредительный звуковой сигнализатор для контроля давления масла, сигнальная лампочка генератора.

Блок управления с блоком индикаторов в щитке приборов, тахометр, предупредительный звуковой…


(Смотрите оригинал статьи на ресурсе: «vwmanual»)

Эта статья доступна на английском, болгарском, белорусском, украинском, сербском, хорватском, румынском, польском, словацком, венгерском
Текст был проверен: Колесников Артем

Поделитесь информацией:

Предыдущие статьи
Блок управления с блоком индикаторов в щиток приборов (с 10.1999 г. выпуска)
Термовыключатель для вентилятора системы охлаждения (с 10.1999 г. выпуска)
Блок управления прекращения подачи топлива (с 10.1999 г. выпуска)
Датчик температуры охлаждающей жидкости, клапан начала впрыска (с 10.1999 г. выпуска)
Реле свечей накаливания, свечи накаливания (с 10.1999 г. выпуска)
Клапан системы рециркуляции отработавших газов (с 10.1999 г. выпуска)
Следующие статьи
Стартер, аккумулятор, генератор, реле-регулятор (с 10.1999 г. выпуска)
Свечи накаливания, реле обеспечения напряжения клеммы 30 (с 10.1999 г. выпуска)
Датчик давления во впускном коллекторе (с 10.1999 г. выпуска)
Электромагнитный клапан ограничения давления наддува (с 10.1999 г. выпуска)
Реле свечей накаливания для охлаждающей жидкости (с 10.1999 г. выпуска)
Датчик температуры охлаждающей жидкости (с 10.1999 г. выпуска)


Похожие статьи из других мануалов для автомобилей VW:
Динамический контроль давления масла Пассат B3 (1988-1993)
Таблица указателей, оптический и акустический сигнализатор… Гольф 2 (1984-1993, бензин)
Проверка датчика давления масла (бензиновый двиг.) Туарег 1 (2002-2006)
Масляный фильтр, охладитель масла и датчик давления масла Тигуан 1 (2007-2015)
Проверка давления масла Шаран 1 (1995-2000)
Проверка давления моторного масла Транспортер Т3 (1979-1992)
Сигнальная система давления масла — модели выпуска с 1986 г ЛТ 28/35 (1975-1991)
Ссылка на эту страницу в разных форматах
HTMLTextBB Code


Комментарии посетителей


Еще нет комментариев


Сколько будет 34 + 31 =

       





Поло 4 
  • Общая информация
  • Руководство по эксплуатации
  • Техническое обслуживание
  • Силовой агрегат
  • Ремонт двигателя
  • Система охлаждения и смазки
  • Система управления
  • Система впрыска (дизель)
  • Система питания
  • Система выпуска
  • Шасси
  • Передняя подвеска
  • Задняя подвеска
  • Рулевое управление
  • Колеса и шины
  • Тормозная система
  • Кузов
  • Интерьер
  • Экстерьер
  • Электрооборудование
  • Оборудование и приборы
  • Система стеклоочистителей
  • Система освещения
  • Электрические схемы
Поло 3 
  • Общая информация
  • Инструкция по эксплуатации
  • Техническое обслуживание
  • Силовой агрегат
  • Бензиновые двигатели 1.4 и 1.6
  • Бензиновые двигатели 1.4 (V16)
  • Бензиновые двигатели 1.6 и 1.8
  • Дизельные двигатели 1.7 и 1.9
  • Дизельные двигатели 1.9 D и TD
  • Трансмиссия
  • Механическая коробка 085
  • Механическая коробка 020/02K
  • Шасси
  • Передняя подвеска
  • Задняя подвеска
  • Рулевое управление
  • Тормозная система
  • Кузов
  • Экстерьер
  • Интерьер
  • Электрооборудование
  • Оборудование и приборы (до 2000 г.)
  • Оборудование и приборы (после 2000 г.)
  • Электрические схемы
  • Электрические схемы (бензин)
  • Электрические схемы (дизель)
Анекдот про автомобили
читать следующий
VWmanual.ru © 2016-2025 | Мобильная версия | Новости и статьи | Карта сайта: EN BG BY UA RS HR RO PL SK HU | Написать письмо | Поиск по сайту
Пассат B2 • Пассат B3 • Пассат B4 • Пассат B5 • Пассат B6 • Гольф 1, дизель • Гольф 1, бензин • Гольф 2, бензин • Гольф 2 • Гольф 3 • Гольф 4 • Гольф 5 • Поло 3 • Поло 4 • Туарег 1 • Тигуан 1 • Шаран 1 • Транспортер Т3 • Транспортер Т4 • ЛТ 28/35 • Жук • Кадди 3 • Автоновости компании VW • Начинающему автомобилисту • Сгорание в поршневых моторах • Карбюраторы фирмы Pierburg • Ремонт и обслуживание моторов