Русский English
Български
Беларускі
Український
Српски
Hrvatski
Română
Polski
Slovenský
Magyar
  |  Статьи  |  Карта сайта  |  Контакты  |  Поиск  |
Обслуживание автомобилей Ford Обслуживание автомобилей Hyundai Обслуживание автомобилей Chevrolet Обслуживание автомобилей BMW Обслуживание автомобилей Audi Обслуживание автомобилей Opel Обслуживание автомобилей AvtoVAZ
VWmanual.ru
 
 
 
 
 
 
 
 
Главная   Passat   Golf   Polo   Touareg   Tiguan   Sharan   Transporter   Другие  
Поло 3 (1995-2003) Поло 4 (2001-2009)

Реле свечей накаливания, свечи накаливания (с 10.1999 г. выпуска) (VW Polo 3)

  • Главная
  • Polo
  • Поло 3
  • Электрооборудование
  • Электрические схемы (дизель)
  • Реле свечей накаливания, свечи накаливан…
            0


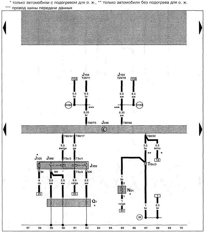
Дизельный двигатель AGP/AQM 1.9 SDI с 10.1999 г. вып. на Polo Classic/Polo Variant.

Блок управления системой непосредственного впрыска дизельного топлива, реле свечей накаливания, свечи накаливания, тепловое сопротивление для предпускового подогрева впускного коллектора.

Блок управления системой непосредственного впрыска дизельного топлива, реле свечей накаливания,…

Эта статья доступна на английском, болгарском, белорусском, украинском, сербском, хорватском, румынском, польском, словацком, венгерском
Текст был проверен: Колесников Артем

Поделитесь информацией:

Предыдущие статьи
Клапан системы рециркуляции отработавших газов (с 10.1999 г. выпуска)
Датчик частоты вращения коленчатого вала двигателя (с 10.1999 г. выпуска)
Блок управления системой непосредственного впрыска дизельного топлива (с 10.1999 г. выпуска)
Аккумулятор, стартер, генератор, реле-регулятор (с 10.1999 г. выпуска)
Спидометр, выключатель многофункционального индикатора (с 12.1997 г. выпуска)
Щиток приборов, указатель уровня охлаждающей жидкости (с 12.1997 г. выпуска)
Следующие статьи
Датчик температуры охлаждающей жидкости, клапан начала впрыска (с 10.1999 г. выпуска)
Блок управления прекращения подачи топлива (с 10.1999 г. выпуска)
Термовыключатель для вентилятора системы охлаждения (с 10.1999 г. выпуска)
Блок управления с блоком индикаторов в щиток приборов (с 10.1999 г. выпуска)
Предупредительный звуковой сигнализатор для контроля давления масла (с 10.1999 г. выпуска)
Стартер, аккумулятор, генератор, реле-регулятор (с 10.1999 г. выпуска)


Похожие статьи из других мануалов для автомобилей VW:
Проверка системы предварительного разогрева / свечей накаливания Пассат B3 (1988-1993)
Проверка реле свечей накаливания (турбодизель мощностью 55 кВт) Гольф 3 (1991-1997)
Система выпуска отработавших газов Туарег 1 (2002-2006)
Снятие и установка свечи накаливания с датчиком пламени Тигуан 1 (2007-2015)
Свечи накаливания — проверка Шаран 1 (1995-2000)
Дизель (ABL): свечи накаливания, дополнительный насос охлаждения Транспортер Т4 (1990-2003)
Свечи накаливания — общие сведения ЛТ 28/35 (1975-1991)
Ссылка на эту страницу в разных форматах
HTMLTextBB Code


Комментарии посетителей


Еще нет комментариев


Сколько будет 15 + 23 =

       





Поло 4 
  • Общая информация
  • Руководство по эксплуатации
  • Техническое обслуживание
  • Силовой агрегат
  • Ремонт двигателя
  • Система охлаждения и смазки
  • Система управления
  • Система впрыска (дизель)
  • Система питания
  • Система выпуска
  • Шасси
  • Передняя подвеска
  • Задняя подвеска
  • Рулевое управление
  • Колеса и шины
  • Тормозная система
  • Кузов
  • Интерьер
  • Экстерьер
  • Электрооборудование
  • Оборудование и приборы
  • Система стеклоочистителей
  • Система освещения
  • Электрические схемы
Поло 3 
  • Общая информация
  • Инструкция по эксплуатации
  • Техническое обслуживание
  • Силовой агрегат
  • Бензиновые двигатели 1.4 и 1.6
  • Бензиновые двигатели 1.4 (V16)
  • Бензиновые двигатели 1.6 и 1.8
  • Дизельные двигатели 1.7 и 1.9
  • Дизельные двигатели 1.9 D и TD
  • Трансмиссия
  • Механическая коробка 085
  • Механическая коробка 020/02K
  • Шасси
  • Передняя подвеска
  • Задняя подвеска
  • Рулевое управление
  • Тормозная система
  • Кузов
  • Экстерьер
  • Интерьер
  • Электрооборудование
  • Оборудование и приборы (до 2000 г.)
  • Оборудование и приборы (после 2000 г.)
  • Электрические схемы
  • Электрические схемы (бензин)
  • Электрические схемы (дизель)
Анекдот про автомобили
читать следующий
VWmanual.ru © 2016-2025 | Мобильная версия | Новости и статьи | Карта сайта: EN BG BY UA RS HR RO PL SK HU | Написать письмо | Поиск по сайту
Пассат B2 • Пассат B3 • Пассат B4 • Пассат B5 • Пассат B6 • Гольф 1, дизель • Гольф 1, бензин • Гольф 2, бензин • Гольф 2 • Гольф 3 • Гольф 4 • Гольф 5 • Поло 3 • Поло 4 • Туарег 1 • Тигуан 1 • Шаран 1 • Транспортер Т3 • Транспортер Т4 • ЛТ 28/35 • Жук • Кадди 3 • Автоновости компании VW • Начинающему автомобилисту • Сгорание в поршневых моторах • Карбюраторы фирмы Pierburg • Ремонт и обслуживание моторов