Русский English
Български
Беларускі
Український
Српски
Hrvatski
Română
Polski
Slovenský
Magyar
  |  Статьи  |  Карта сайта  |  Контакты  |  Поиск  |
Обслуживание автомобилей Ford Обслуживание автомобилей Hyundai Обслуживание автомобилей Chevrolet Обслуживание автомобилей BMW Обслуживание автомобилей Audi Обслуживание автомобилей Opel Обслуживание автомобилей AvtoVAZ
VWmanual.ru
 
 
 
 
 
 
 
 
Главная   Passat   Golf   Polo   Touareg   Tiguan   Sharan   Transporter   Другие  
Поло 3 (1995-2003) Поло 4 (2001-2009)

Датчик частоты вращения коленчатого вала двигателя (с 10.1999 г. выпуска) (VW Polo 3)

  • Главная
  • Polo
  • Поло 3
  • Электрооборудование
  • Электрические схемы (дизель)
  • Датчик частоты вращения коленчатого вала…
            0


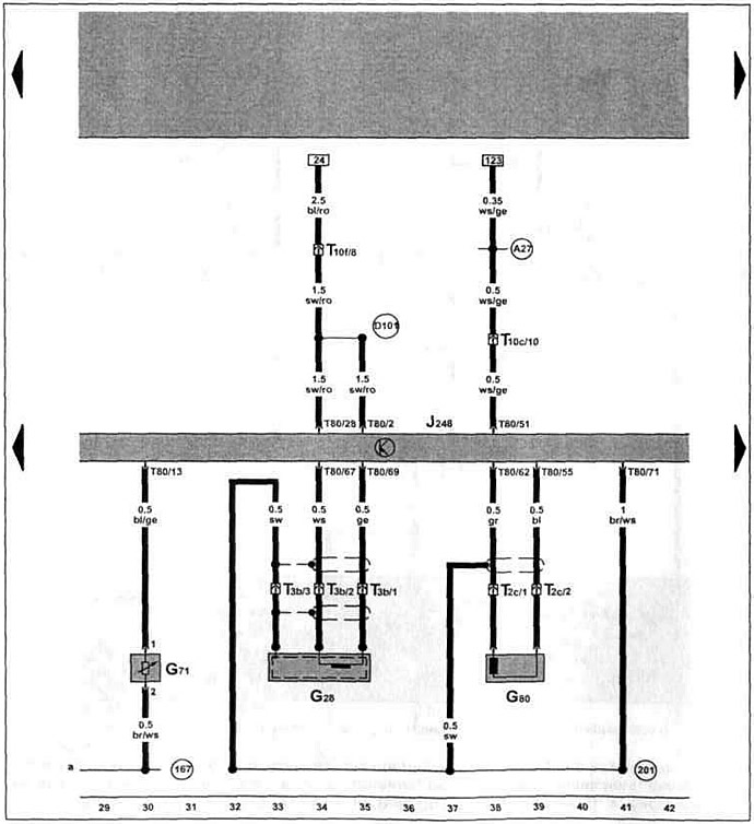
Дизельный двигатель AGP/AQM 1.9 SOI с 10.1999 г. вып. на Polo Classic / Polo Variant.

Блок управления системой непосредственного впрыска дизельного топлива, датчик частоты вращения коленчатого вала двигателя, датчик давления во впускном коллекторе, датчик перемещения иглы форсунки.

Блок управления системой непосредственного впрыска дизельного топлива, датчик частоты вращения…


[Оригинал можно увидеть на портале VWmanual.ru]

Эта статья доступна на английском, болгарском, белорусском, украинском, сербском, хорватском, румынском, польском, словацком, венгерском
Текст был проверен: Колесников Артем

Поделитесь информацией:

Предыдущие статьи
Блок управления системой непосредственного впрыска дизельного топлива (с 10.1999 г. выпуска)
Аккумулятор, стартер, генератор, реле-регулятор (с 10.1999 г. выпуска)
Спидометр, выключатель многофункционального индикатора (с 12.1997 г. выпуска)
Щиток приборов, указатель уровня охлаждающей жидкости (с 12.1997 г. выпуска)
Датчик многофункционального индикатора, датчик скорости (с 12.1997 г. выпуска)
Свечи накаливания, клапан отсечки топлива, клапан начала впрыска (с 12.1997 г. выпуска)
Следующие статьи
Клапан системы рециркуляции отработавших газов (с 10.1999 г. выпуска)
Реле свечей накаливания, свечи накаливания (с 10.1999 г. выпуска)
Датчик температуры охлаждающей жидкости, клапан начала впрыска (с 10.1999 г. выпуска)
Блок управления прекращения подачи топлива (с 10.1999 г. выпуска)
Термовыключатель для вентилятора системы охлаждения (с 10.1999 г. выпуска)
Блок управления с блоком индикаторов в щиток приборов (с 10.1999 г. выпуска)


Похожие статьи из других мануалов для автомобилей VW:
Проверка и регулировка частоты вращения коленчатого вала… Пассат B3 (1988-1993)
Проворачивание коленчатого вала двигателя Гольф 1 (1974-1984, дизель)
Замена сальника коленчатого вала на стороне механизма… Туарег 1 (2002-2006)
Номер двигателя автомобиля Тигуан 1 (2007-2015)
Датчик частоты вращения коленчатого вала двигателя Шаран 1 (1995-2000)
Система выпуска отработавших газов двигателя объемом 1,9 л Транспортер Т3 (1979-1992)
Снятие и установка датчика частоты вращения коленчатого вала… Кадди 3 (2003-2010)
Ссылка на эту страницу в разных форматах
HTMLTextBB Code


Комментарии посетителей


Еще нет комментариев


Сколько будет 42 + 19 =

       





Поло 4 
  • Общая информация
  • Руководство по эксплуатации
  • Техническое обслуживание
  • Силовой агрегат
  • Ремонт двигателя
  • Система охлаждения и смазки
  • Система управления
  • Система впрыска (дизель)
  • Система питания
  • Система выпуска
  • Шасси
  • Передняя подвеска
  • Задняя подвеска
  • Рулевое управление
  • Колеса и шины
  • Тормозная система
  • Кузов
  • Интерьер
  • Экстерьер
  • Электрооборудование
  • Оборудование и приборы
  • Система стеклоочистителей
  • Система освещения
  • Электрические схемы
Поло 3 
  • Общая информация
  • Инструкция по эксплуатации
  • Техническое обслуживание
  • Силовой агрегат
  • Бензиновые двигатели 1.4 и 1.6
  • Бензиновые двигатели 1.4 (V16)
  • Бензиновые двигатели 1.6 и 1.8
  • Дизельные двигатели 1.7 и 1.9
  • Дизельные двигатели 1.9 D и TD
  • Трансмиссия
  • Механическая коробка 085
  • Механическая коробка 020/02K
  • Шасси
  • Передняя подвеска
  • Задняя подвеска
  • Рулевое управление
  • Тормозная система
  • Кузов
  • Экстерьер
  • Интерьер
  • Электрооборудование
  • Оборудование и приборы (до 2000 г.)
  • Оборудование и приборы (после 2000 г.)
  • Электрические схемы
  • Электрические схемы (бензин)
  • Электрические схемы (дизель)
Анекдот про автомобили
читать следующий
VWmanual.ru © 2016-2025 | Мобильная версия | Новости и статьи | Карта сайта: EN BG BY UA RS HR RO PL SK HU | Написать письмо | Поиск по сайту
Пассат B2 • Пассат B3 • Пассат B4 • Пассат B5 • Пассат B6 • Гольф 1, дизель • Гольф 1, бензин • Гольф 2, бензин • Гольф 2 • Гольф 3 • Гольф 4 • Гольф 5 • Поло 3 • Поло 4 • Туарег 1 • Тигуан 1 • Шаран 1 • Транспортер Т3 • Транспортер Т4 • ЛТ 28/35 • Жук • Кадди 3 • Автоновости компании VW • Начинающему автомобилисту • Сгорание в поршневых моторах • Карбюраторы фирмы Pierburg • Ремонт и обслуживание моторов