Русский English
Български
Беларускі
Український
Српски
Hrvatski
Română
Polski
Slovenský
Magyar
  |  Статьи  |  Карта сайта  |  Контакты  |    |
Обслуживание автомобилей Ford Обслуживание автомобилей Hyundai Обслуживание автомобилей Chevrolet Обслуживание автомобилей BMW Обслуживание автомобилей Audi Обслуживание автомобилей Opel Обслуживание автомобилей AvtoVAZ
VWmanual.ru
 
 
 
 
 
 
 
 
Главная   Passat   Golf   Polo   Touareg   Tiguan   Sharan   Transporter   Другие  
Поло 3 (1995-2003) Поло 4 (2001-2009)

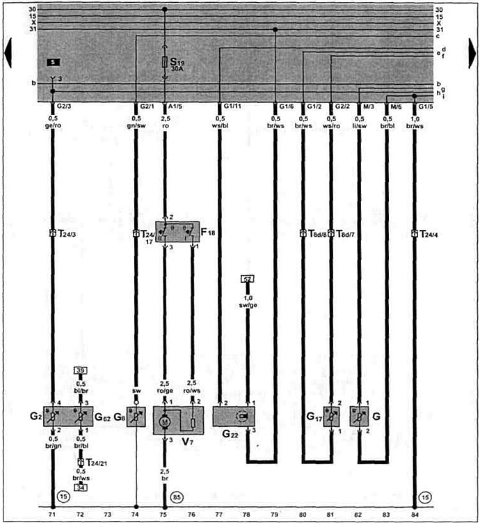
Датчик многофункционального индикатора, датчик скорости (с 12.1997 г. выпуска) (VW Polo 3)

  • Главная
  • Polo
  • Поло 3
  • Электрооборудование
  • Электрические схемы (дизель)
  • Датчик многофункционального индикатора, датчик скорости (с 12.1997 г. выпуска)
            0


Дизельный двигатель ALE 1.9 TDI с 12.1997 г. выл. и AFN 1.9 TDI с 09.1998 г. вып. на Caddy / Polo Classic / Polo Variant.

Датчик многофункционального индикатора, датчик скорости, датчик температуры охлаждающей жидкости, вентилятор системы охлаждения.

Датчик многофункционального индикатора, датчик скорости, датчик температуры охлаждающей жидкости,…

Эта статья доступна на английском, болгарском, белорусском, украинском, сербском, хорватском, румынском, польском, словацком, венгерском
Текст был проверен: Колесников Артем

Поделитесь информацией:

Предыдущие статьи
Свечи накаливания, клапан отсечки топлива, клапан начала впрыска (с 12.1997 г. выпуска)
Реле обеспечения напряжения клеммы 30, свечи накаливания (с 12.1997 г. выпуска)
Дозатор, датчик перемещения иглы форсунки (с 12.1997 г. выпуска)
Блок управления системой непосредственного впрыска дизельного топлива (с 12.1997 г. выпуска)
Аккумулятор, генератор (с 12.1997 г. выпуска)
Щиток приборов, контроль давления масла (с 01.1998 г. выпуска)
Следующие статьи
Щиток приборов, указатель уровня охлаждающей жидкости (с 12.1997 г. выпуска)
Спидометр, выключатель многофункционального индикатора (с 12.1997 г. выпуска)
Аккумулятор, стартер, генератор, реле-регулятор (с 10.1999 г. выпуска)
Блок управления системой непосредственного впрыска дизельного топлива (с 10.1999 г. выпуска)
Датчик частоты вращения коленчатого вала двигателя (с 10.1999 г. выпуска)
Клапан системы рециркуляции отработавших газов (с 10.1999 г. выпуска)


Похожие статьи из других мануалов для автомобилей VW:
Комбинация приборов, индикатор, датчик температуры воздуха Пассат B5 (1996-2005)
Схема 34. Комбинация приборов, оптическая и акустическая… Гольф 4 (1997-2004)
Система выпуска отработавших газов Туарег 1 (2002-2006)
Масляный фильтр, охладитель масла и датчик давления масла Тигуан 1 (2007-2015)
Датчик уровня топлива в баке Шаран 1 (1995-2000)
Щиток приборов: тахометр, датчик тормозной системы Транспортер Т4 (1990-2003)
Датчик и указатель температуры охлаждающей жидкости — общая… ЛТ 28/35 (1975-1991)
Ссылка на эту страницу в разных форматах


Комментарии посетителей


Еще нет комментариев


Сколько будет 15 + 24 =

       



Поло 4 
  • Общая информация
  • Руководство по эксплуатации
  • Техническое обслуживание
  • Силовой агрегат
  • Ремонт двигателя
  • Система охлаждения и смазки
  • Система управления
  • Система впрыска (дизель)
  • Система питания
  • Система выпуска
  • Шасси
  • Передняя подвеска
  • Задняя подвеска
  • Рулевое управление
  • Колеса и шины
  • Тормозная система
  • Кузов
  • Интерьер
  • Экстерьер
  • Электрооборудование
  • Оборудование и приборы
  • Система стеклоочистителей
  • Система освещения
  • Электрические схемы
Поло 3 
  • Общая информация
  • Инструкция по эксплуатации
  • Техническое обслуживание
  • Силовой агрегат
  • Бензиновые двигатели 1.4 и 1.6
  • Бензиновые двигатели 1.4 (V16)
  • Бензиновые двигатели 1.6 и 1.8
  • Дизельные двигатели 1.7 и 1.9
  • Дизельные двигатели 1.9 D и TD
  • Трансмиссия
  • Механическая коробка 085
  • Механическая коробка 020/02K
  • Шасси
  • Передняя подвеска
  • Задняя подвеска
  • Рулевое управление
  • Тормозная система
  • Кузов
  • Экстерьер
  • Интерьер
  • Электрооборудование
  • Оборудование и приборы (до 2000 г.)
  • Оборудование и приборы (после 2000 г.)
  • Электрические схемы
  • Электрические схемы (бензин)
  • Электрические схемы (дизель)
Анекдот про автомобили
читать следующий
VWmanual.ru © 2016-2026 | Мобильная версия | Новости и статьи | Карта сайта: EN BG BY UA RS HR RO PL SK HU | Написать письмо | Поиск по сайту
Пассат B2 • Пассат B3 • Пассат B4 • Пассат B5 • Пассат B6 • Гольф 1, дизель • Гольф 1, бензин • Гольф 2, бензин • Гольф 2 • Гольф 3 • Гольф 4 • Гольф 5 • Поло 3 • Поло 4 • Туарег 1 • Тигуан 1 • Шаран 1 • Транспортер Т3 • Транспортер Т4 • ЛТ 28/35 • Жук • Кадди 3 • Автоновости компании VW • Начинающему автомобилисту • Сгорание в поршневых моторах • Карбюраторы фирмы Pierburg • Ремонт и обслуживание моторов
Наш сайт применяет cookie для обеспечения функциональности и удобства.