Русский English
Български
Беларускі
Український
Српски
Hrvatski
Română
Polski
Slovenský
Magyar
  |  Статьи  |  Карта сайта  |  Контакты  |    |
Обслуживание автомобилей Ford Обслуживание автомобилей Hyundai Обслуживание автомобилей Chevrolet Обслуживание автомобилей BMW Обслуживание автомобилей Audi Обслуживание автомобилей Opel Обслуживание автомобилей AvtoVAZ
VWmanual.ru
 
 
 
 
 
 
 
 
Главная   Passat   Golf   Polo   Touareg   Tiguan   Sharan   Transporter   Другие  
Поло 3 (1995-2003) Поло 4 (2001-2009)

Блок управления системой непосредственного впрыска дизельного топлива (с 12.1997 г. выпуска) (VW Polo 3)

  • Главная
  • Polo
  • Поло 3
  • Электрооборудование
  • Электрические схемы (дизель)
  • Блок управления системой непосредственного впрыска дизельного топлива (с 12.1997 г. выпуска)
            0


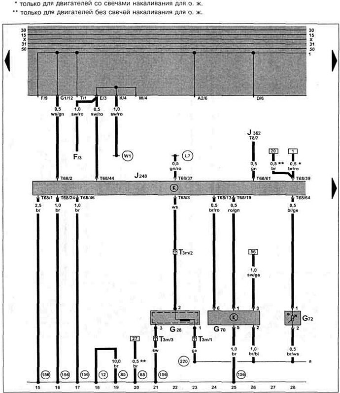
Дизельный двигатель ALE 1.9 TDI с 12.1997 г. вып. и AFN 1.9 TDI с 09.1998 г. вып. на Caddy / Polo Classic / Polo Variant.

Блок управления системой непосредственного впрыска дизельного топлива, датчик частоты вращения коленчатого вала двигателя, расходомер воздуха, датчик температуры во впускном коллекторе.

Блок управления системой непосредственного впрыска дизельного топлива, датчик частоты вращения…


(Информация размещена на этом ресурсе: www.vwmanual.ru)

Эта статья доступна на английском, болгарском, белорусском, украинском, сербском, хорватском, румынском, польском, словацком, венгерском
Текст был проверен: Колесников Артем

Поделитесь информацией:

Предыдущие статьи
Аккумулятор, генератор (с 12.1997 г. выпуска)
Щиток приборов, контроль давления масла (с 01.1998 г. выпуска)
Щиток приборов, указатель уровня охлаждающей жидкости (с 01.1998 г. выпуска)
Датчик многофункционального индикатора, датчик скорости (с 01.1998 г. выпуска)
Свечи накаливания, клапан отсечки топлива, клапан начала впрыска (с 01.1998 г. выпуска)
Реле обеспечения напряжения клеммы 30, свечи накаливания (с 01.1998 г. выпуска)
Следующие статьи
Дозатор, датчик перемещения иглы форсунки (с 12.1997 г. выпуска)
Реле обеспечения напряжения клеммы 30, свечи накаливания (с 12.1997 г. выпуска)
Свечи накаливания, клапан отсечки топлива, клапан начала впрыска (с 12.1997 г. выпуска)
Датчик многофункционального индикатора, датчик скорости (с 12.1997 г. выпуска)
Щиток приборов, указатель уровня охлаждающей жидкости (с 12.1997 г. выпуска)
Спидометр, выключатель многофункционального индикатора (с 12.1997 г. выпуска)


Похожие статьи из других мануалов для автомобилей VW:
Блок управления системой Mono-Motronic Пассат B3 (1988-1993)
Схема 19. Блок управления для системы впрыска топлива 4AV,… Гольф 4 (1997-2004)
Органы управления на многофункциональном рулевом колесе Туарег 1 (2002-2006)
Система впрыска топлива дизельного двигателя Тигуан 1 (2007-2015)
Система впрыска топлива двигателя VR6 Шаран 1 (1995-2000)
Система зажигания, блок управления системой впрыска Digifant Транспортер Т4 (1990-2003)
Переключения в системе управления для проверки параметров… Кадди 3 (2003-2010)
Ссылка на эту страницу в разных форматах


Комментарии посетителей


Еще нет комментариев


Сколько будет 12 + 31 =

       



Поло 4 
  • Общая информация
  • Руководство по эксплуатации
  • Техническое обслуживание
  • Силовой агрегат
  • Ремонт двигателя
  • Система охлаждения и смазки
  • Система управления
  • Система впрыска (дизель)
  • Система питания
  • Система выпуска
  • Шасси
  • Передняя подвеска
  • Задняя подвеска
  • Рулевое управление
  • Колеса и шины
  • Тормозная система
  • Кузов
  • Интерьер
  • Экстерьер
  • Электрооборудование
  • Оборудование и приборы
  • Система стеклоочистителей
  • Система освещения
  • Электрические схемы
Поло 3 
  • Общая информация
  • Инструкция по эксплуатации
  • Техническое обслуживание
  • Силовой агрегат
  • Бензиновые двигатели 1.4 и 1.6
  • Бензиновые двигатели 1.4 (V16)
  • Бензиновые двигатели 1.6 и 1.8
  • Дизельные двигатели 1.7 и 1.9
  • Дизельные двигатели 1.9 D и TD
  • Трансмиссия
  • Механическая коробка 085
  • Механическая коробка 020/02K
  • Шасси
  • Передняя подвеска
  • Задняя подвеска
  • Рулевое управление
  • Тормозная система
  • Кузов
  • Экстерьер
  • Интерьер
  • Электрооборудование
  • Оборудование и приборы (до 2000 г.)
  • Оборудование и приборы (после 2000 г.)
  • Электрические схемы
  • Электрические схемы (бензин)
  • Электрические схемы (дизель)
Анекдот про автомобили
читать следующий
VWmanual.ru © 2016-2026 | Мобильная версия | Новости и статьи | Карта сайта: EN BG BY UA RS HR RO PL SK HU | Написать письмо | Поиск по сайту
Пассат B2 • Пассат B3 • Пассат B4 • Пассат B5 • Пассат B6 • Гольф 1, дизель • Гольф 1, бензин • Гольф 2, бензин • Гольф 2 • Гольф 3 • Гольф 4 • Гольф 5 • Поло 3 • Поло 4 • Туарег 1 • Тигуан 1 • Шаран 1 • Транспортер Т3 • Транспортер Т4 • ЛТ 28/35 • Жук • Кадди 3 • Автоновости компании VW • Начинающему автомобилисту • Сгорание в поршневых моторах • Карбюраторы фирмы Pierburg • Ремонт и обслуживание моторов
Наш сайт применяет cookie для обеспечения функциональности и удобства.