Русский English
Български
Беларускі
Український
Српски
Hrvatski
Română
Polski
Slovenský
Magyar
  |  Статьи  |  Карта сайта  |  Контакты  |  Поиск  |
Обслуживание автомобилей Ford Обслуживание автомобилей Hyundai Обслуживание автомобилей Chevrolet Обслуживание автомобилей BMW Обслуживание автомобилей Audi Обслуживание автомобилей Opel Обслуживание автомобилей AvtoVAZ
VWmanual.ru
 
 
 
 
 
 
 
 
Главная   Passat   Golf   Polo   Touareg   Tiguan   Sharan   Transporter   Другие  
Поло 3 (1995-2003) Поло 4 (2001-2009)

Щиток приборов, указатель уровня охлаждающей жидкости (с 01.1998 г. выпуска) (VW Polo 3)

  • Главная
  • Polo
  • Поло 3
  • Электрооборудование
  • Электрические схемы (дизель)
  • Щиток приборов, указатель уровня охлажда…
            0


Дизельный двигатель AKW 1.7 л и AEY 1.9 л на Caddy / Polo Classic / Polo Variant с 01.1998 г. вып.

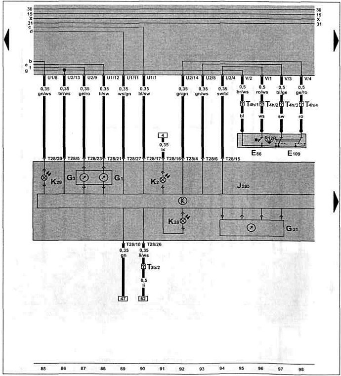
Щиток приборов, указатель уровня и температуры охлаждающей жидкости, указатель уровня топлива, спидометр, выключатель многофункционального индикатора.

Щиток приборов, указатель уровня и температуры охлаждающей жидкости, указатель уровня топлива,…


[Оригинал можно просмотреть на портале: vwmanual.ru]

Эта статья доступна на английском, болгарском, белорусском, украинском, сербском, хорватском, румынском, польском, словацком, венгерском
Текст был проверен: Колесников Артем

Поделитесь информацией:

Предыдущие статьи
Датчик многофункционального индикатора, датчик скорости (с 01.1998 г. выпуска)
Свечи накаливания, клапан отсечки топлива, клапан начала впрыска (с 01.1998 г. выпуска)
Реле обеспечения напряжения клеммы 30, свечи накаливания (с 01.1998 г. выпуска)
Дозатор, датчик перемещения иглы форсунки (с 01.1998 г. выпуска)
Блок управления системой непосредственного впрыска дизельного топлива (с 01.1998 г. выпуска)
Аккумулятор, генератор (с 01.1998 г. выпуска)
Следующие статьи
Щиток приборов, контроль давления масла (с 01.1998 г. выпуска)
Аккумулятор, генератор (с 12.1997 г. выпуска)
Блок управления системой непосредственного впрыска дизельного топлива (с 12.1997 г. выпуска)
Дозатор, датчик перемещения иглы форсунки (с 12.1997 г. выпуска)
Реле обеспечения напряжения клеммы 30, свечи накаливания (с 12.1997 г. выпуска)
Свечи накаливания, клапан отсечки топлива, клапан начала впрыска (с 12.1997 г. выпуска)


Похожие статьи из других мануалов для автомобилей VW:
Проверка сигнализатора низкого уровня охлаждающей жидкости Пассат B3 (1988-1993)
Ручной тормоз, контрольная лампочка уровня тормозной жидкости,… Гольф 2 (1984-1993, бензин)
Слив и залив охлаждающей жидкости (бензиновый двиг.) Туарег 1 (2002-2006)
Слив и залив охлаждающей жидкости Тигуан 1 (2007-2015)
Проверка уровня охлаждающей жидкости Шаран 1 (1995-2000)
Проверка уровня охлаждающей жидкости Транспортер Т4 (1990-2003)
Проверка состояния антифриза и уровня охлаждающей жидкости Кадди 3 (2003-2010)
Ссылка на эту страницу в разных форматах
HTMLTextBB Code


Комментарии посетителей


Еще нет комментариев


Сколько будет 22 + 19 =

       





Поло 4 
  • Общая информация
  • Руководство по эксплуатации
  • Техническое обслуживание
  • Силовой агрегат
  • Ремонт двигателя
  • Система охлаждения и смазки
  • Система управления
  • Система впрыска (дизель)
  • Система питания
  • Система выпуска
  • Шасси
  • Передняя подвеска
  • Задняя подвеска
  • Рулевое управление
  • Колеса и шины
  • Тормозная система
  • Кузов
  • Интерьер
  • Экстерьер
  • Электрооборудование
  • Оборудование и приборы
  • Система стеклоочистителей
  • Система освещения
  • Электрические схемы
Поло 3 
  • Общая информация
  • Инструкция по эксплуатации
  • Техническое обслуживание
  • Силовой агрегат
  • Бензиновые двигатели 1.4 и 1.6
  • Бензиновые двигатели 1.4 (V16)
  • Бензиновые двигатели 1.6 и 1.8
  • Дизельные двигатели 1.7 и 1.9
  • Дизельные двигатели 1.9 D и TD
  • Трансмиссия
  • Механическая коробка 085
  • Механическая коробка 020/02K
  • Шасси
  • Передняя подвеска
  • Задняя подвеска
  • Рулевое управление
  • Тормозная система
  • Кузов
  • Экстерьер
  • Интерьер
  • Электрооборудование
  • Оборудование и приборы (до 2000 г.)
  • Оборудование и приборы (после 2000 г.)
  • Электрические схемы
  • Электрические схемы (бензин)
  • Электрические схемы (дизель)
Анекдот про автомобили
читать следующий
VWmanual.ru © 2016-2025 | Мобильная версия | Новости и статьи | Карта сайта: EN BG BY UA RS HR RO PL SK HU | Написать письмо | Поиск по сайту
Пассат B2 • Пассат B3 • Пассат B4 • Пассат B5 • Пассат B6 • Гольф 1, дизель • Гольф 1, бензин • Гольф 2, бензин • Гольф 2 • Гольф 3 • Гольф 4 • Гольф 5 • Поло 3 • Поло 4 • Туарег 1 • Тигуан 1 • Шаран 1 • Транспортер Т3 • Транспортер Т4 • ЛТ 28/35 • Жук • Кадди 3 • Автоновости компании VW • Начинающему автомобилисту • Сгорание в поршневых моторах • Карбюраторы фирмы Pierburg • Ремонт и обслуживание моторов