
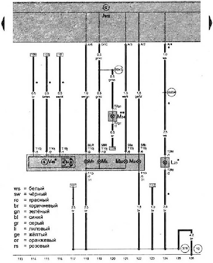
- J519 - Блок управления бортовой сети
- L23 - Лампа правой противотуманной фары
- М3 - Лампа правого остановочного огня
- М7 - Лампа переднего правого указателя поворота
- М31 - Лампа правой фары ближнего света
- М32 - Лампа правой фары дальнего света
- М34 - Лампа переднего правого бокового габаритного фонаря
- Т2gc - Разъем, 2-контактный
- T2fd - Разъём, 2-контактный
- T10j - Разъем, 10-контактный, на правой фаре
- V49 - Исполнительный электродвигатель корректора правой фары
- 13 - Точка соединения с массой в моторном отсеке справа
- 378 - Соединение с массой 13 в главном жгуте проводов
- В457 - Соединение 1 (потенциометр) в главном жгуте проводов
- В543 - Плюсовое соединение (58R) в главном жгуте проводов
- В554 - Соединение (противотуманные фары) в главном жгуте проводов
- * - В зависимости от комплектации
- ** - Только а/м для американского рынка
Статья размещена на этом веб-ресурсе VWmanual

Комментарии посетителей