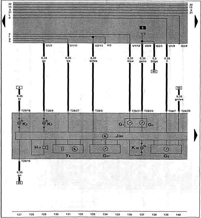
Блок управления с блоком индикаторов в щитке приборов, указатель уровня топлива, указатель температуры охлаждающей жидкости, спидометр, сигнальная лампочка давления масла, сигнальная лампочка генератора.

[Смотрите оригинал статьи на ресурсе vwmanual.ru]

Комментарии посетителей