Русский English
Български
Беларускі
Український
Српски
Hrvatski
Română
Polski
Slovenský
Magyar
  |  Статьи  |  Карта сайта  |  Контакты  |  Поиск  |
Обслуживание автомобилей Ford Обслуживание автомобилей Hyundai Обслуживание автомобилей Chevrolet Обслуживание автомобилей BMW Обслуживание автомобилей Audi Обслуживание автомобилей Opel Обслуживание автомобилей AvtoVAZ
VWmanual.ru
 
 
 
 
 
 
 
 
Главная   Passat   Golf   Polo   Touareg   Tiguan   Sharan   Transporter   Другие  
Поло 3 (1995-2003) Поло 4 (2001-2009)

Блок управления системой впрыска 4LV, обеспечение напряжения (с 05.2000 г. выпуска) (VW Polo 3)

  • Главная
  • Polo
  • Поло 3
  • Электрооборудование
  • Электрические схемы (бензин)
  • Блок управления системой впрыска 4LV, об…
            0


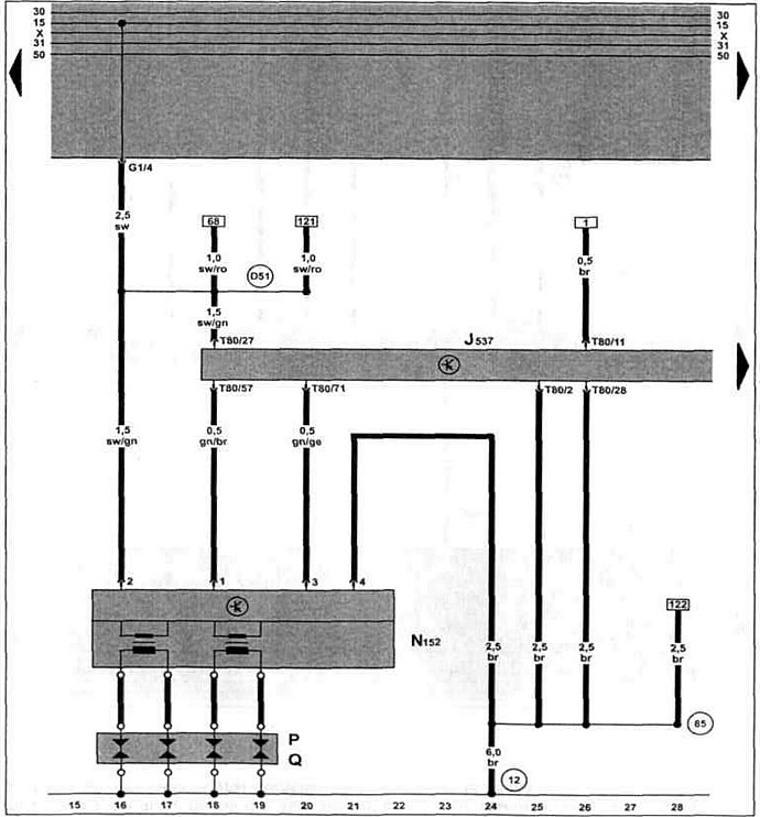
Бензиновый двигатель AUO 1.4 л 4LV с 05.2000 г. вып. на Caddy.

Блок управления системой впрыска 4LV, обеспечение напряжения, катушка зажигания.

Блок управления системой впрыска 4LV, обеспечение напряжения, катушка зажигания.

Эта статья доступна на английском, болгарском, белорусском, украинском, сербском, хорватском, румынском, польском, словацком, венгерском
Текст был проверен: Колесников Артем

Поделитесь информацией:

Предыдущие статьи
Аккумулятор, стартер, генератор, реле-регулятор (с 05.2000 г. выпуска)
Предупредительный звуковой сигнальная лампочка давления масла (с 10.1999 г. выпуска)
Указатель температуры охлаждающей жидкости, спидометр (двигатель AKL 1.6 л с 10.1999 г.)
Датчик указателя уровня топлива, топливоподкачивающий насос (с 10.1999 г. выпуска)
Электромагнитный клапан СУПБ, реле топливного насоса (с 10.1999 г. выпуска)
Датчик кислорода, расходомер воздуха (с 10.1999 г. выпуска)
Следующие статьи
Блок управления системой непосредственного впрыска (с 05.2000 г. выпуска)
Датчик температуры входящего воздуха, датчик Холла (с 05.2000 г. выпуска)
Датчик частоты вращения двигателя, датчик детонации (с 05.2000 г. выпуска)
Форсунки, блок управления электронной блокировкой двигателя (с 05.2000 г. выпуска)
Датчик кислорода перед и после катализатора (с 05.2000 г. выпуска)
Выключатель стоп-сигналов, датчик педали сцепления (с 05.2000 г. выпуска)


Похожие статьи из других мануалов для автомобилей VW:
Блок управления системой Mono-Motronic Пассат B3 (1988-1993)
Схема 19. Блок управления для системы впрыска топлива 4AV,… Гольф 4 (1997-2004)
Органы управления на многофункциональном рулевом колесе Туарег 1 (2002-2006)
Защищенный от кражи блок управления двигателя Тигуан 1 (2007-2015)
Электронный блок управления — общие сведения Шаран 1 (1995-2000)
Система зажигания, блок управления системой впрыска Digifant Транспортер Т4 (1990-2003)
Переключения в системе управления для проверки параметров… Кадди 3 (2003-2010)
Ссылка на эту страницу в разных форматах
HTMLTextBB Code


Комментарии посетителей


Еще нет комментариев


Сколько будет 32 + 13 =

       





Поло 4 
  • Общая информация
  • Руководство по эксплуатации
  • Техническое обслуживание
  • Силовой агрегат
  • Ремонт двигателя
  • Система охлаждения и смазки
  • Система управления
  • Система впрыска (дизель)
  • Система питания
  • Система выпуска
  • Шасси
  • Передняя подвеска
  • Задняя подвеска
  • Рулевое управление
  • Колеса и шины
  • Тормозная система
  • Кузов
  • Интерьер
  • Экстерьер
  • Электрооборудование
  • Оборудование и приборы
  • Система стеклоочистителей
  • Система освещения
  • Электрические схемы
Поло 3 
  • Общая информация
  • Инструкция по эксплуатации
  • Техническое обслуживание
  • Силовой агрегат
  • Бензиновые двигатели 1.4 и 1.6
  • Бензиновые двигатели 1.4 (V16)
  • Бензиновые двигатели 1.6 и 1.8
  • Дизельные двигатели 1.7 и 1.9
  • Дизельные двигатели 1.9 D и TD
  • Трансмиссия
  • Механическая коробка 085
  • Механическая коробка 020/02K
  • Шасси
  • Передняя подвеска
  • Задняя подвеска
  • Рулевое управление
  • Тормозная система
  • Кузов
  • Экстерьер
  • Интерьер
  • Электрооборудование
  • Оборудование и приборы (до 2000 г.)
  • Оборудование и приборы (после 2000 г.)
  • Электрические схемы
  • Электрические схемы (бензин)
  • Электрические схемы (дизель)
Анекдот про автомобили
читать следующий
VWmanual.ru © 2016-2025 | Мобильная версия | Новости и статьи | Карта сайта: EN BG BY UA RS HR RO PL SK HU | Написать письмо | Поиск по сайту
Пассат B2 • Пассат B3 • Пассат B4 • Пассат B5 • Пассат B6 • Гольф 1, дизель • Гольф 1, бензин • Гольф 2, бензин • Гольф 2 • Гольф 3 • Гольф 4 • Гольф 5 • Поло 3 • Поло 4 • Туарег 1 • Тигуан 1 • Шаран 1 • Транспортер Т3 • Транспортер Т4 • ЛТ 28/35 • Жук • Кадди 3 • Автоновости компании VW • Начинающему автомобилисту • Сгорание в поршневых моторах • Карбюраторы фирмы Pierburg • Ремонт и обслуживание моторов