Русский English
Български
Беларускі
Український
Српски
Hrvatski
Română
Polski
Slovenský
Magyar
  |  Статьи  |  Карта сайта  |  Контакты  |  Поиск  |
Обслуживание автомобилей Ford Обслуживание автомобилей Hyundai Обслуживание автомобилей Chevrolet Обслуживание автомобилей BMW Обслуживание автомобилей Audi Обслуживание автомобилей Opel Обслуживание автомобилей AvtoVAZ
VWmanual.ru
 
 
 
 
 
 
 
 
Главная   Passat   Golf   Polo   Touareg   Tiguan   Sharan   Transporter   Другие  
Поло 3 (1995-2003) Поло 4 (2001-2009)

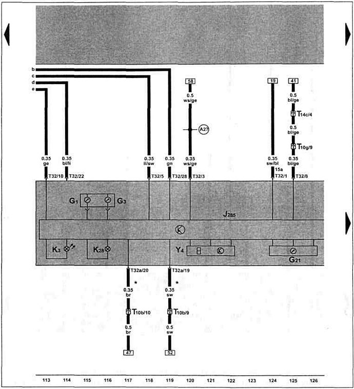
Указатель температуры охлаждающей жидкости, спидометр (двигатель AKL 1.6 л с 10.1999 г.) (VW Polo 3)

  • Главная
  • Polo
  • Поло 3
  • Электрооборудование
  • Электрические схемы (бензин)
  • Указатель температуры охлаждающей жидкос…
            0


Бензиновый двигатель AKL 1.6 л с 10.1999 г. вып. на Polo Classic / Polo Variant.

Блок управления с блоком индикаторов в щитке приборов, указатель уровня топлива, указатель температуры охлаждающей жидкости, спидометр, сигнальная лампочка давления масла, сигнальная лампочка температуры/уровня охлаждающей жидкости.


Эта статья доступна на английском, болгарском, белорусском, украинском, сербском, хорватском, румынском, польском, словацком, венгерском
Текст был проверен: Колесников Артем

Поделитесь информацией:

Предыдущие статьи
Датчик указателя уровня топлива, топливоподкачивающий насос (с 10.1999 г. выпуска)
Электромагнитный клапан СУПБ, реле топливного насоса (с 10.1999 г. выпуска)
Датчик кислорода, расходомер воздуха (с 10.1999 г. выпуска)
Блок управления системой Motronic, датчик детонации I, форсунки (с 10.1999 г. выпуска)
Блок управления системой Motronic, датчик педали сцепления (с 10.1999 г. выпуска)
Выключатель холостого хода, датчик охлаждающей жидкости (с 10.1999 г. выпуска)
Следующие статьи
Предупредительный звуковой сигнальная лампочка давления масла (с 10.1999 г. выпуска)
Аккумулятор, стартер, генератор, реле-регулятор (с 05.2000 г. выпуска)
Блок управления системой впрыска 4LV, обеспечение напряжения (с 05.2000 г. выпуска)
Блок управления системой непосредственного впрыска (с 05.2000 г. выпуска)
Датчик температуры входящего воздуха, датчик Холла (с 05.2000 г. выпуска)
Датчик частоты вращения двигателя, датчик детонации (с 05.2000 г. выпуска)


Похожие статьи из других мануалов для автомобилей VW:
Проверка датчика температуры охлаждающей жидкости Фольксваген Пассат B4 (1988-1996)
Схема 25. Комбинация приборов, указатель температуры охлаждающей жидкости, указатель запаса топлива... Фольксваген Гольф 4 (1997-2004)
Слив и залив охлаждающей жидкости (бензиновый двиг.) Фольксваген Туарег 1 (2002-2006)
Слив и залив охлаждающей жидкости Фольксваген Тигуан 1 (2007-2015)
Проверка уровня охлаждающей жидкости Фольксваген Шаран 1 (1995-2000)
Приборный комплект, указатель температуры охлаждающей жидкости, датчики... Фольксваген Транспортер Т3 (1979-1992)
Датчик и указатель температуры охлаждающей жидкости — общая информация Фольксваген ЛТ 28/35 (1975-1991)
Ссылка на эту страницу в разных форматах
HTMLTextBB Code


Комментарии посетителей


Еще нет комментариев


Сколько будет 38 + 38 =

       





Поло 4 
  • Общая информация
  • Руководство по эксплуатации
  • Техническое обслуживание
  • Силовой агрегат
  • Ремонт двигателя
  • Система охлаждения и смазки
  • Система управления
  • Система впрыска (дизель)
  • Система питания
  • Система выпуска
  • Шасси
  • Передняя подвеска
  • Задняя подвеска
  • Рулевое управление
  • Колеса и шины
  • Тормозная система
  • Кузов
  • Интерьер
  • Экстерьер
  • Электрооборудование
  • Оборудование и приборы
  • Система стеклоочистителей
  • Система освещения
  • Электрические схемы
Поло 3 
  • Общая информация
  • Инструкция по эксплуатации
  • Техническое обслуживание
  • Силовой агрегат
  • Бензиновые двигатели 1.4 и 1.6
  • Бензиновые двигатели 1.4 (V16)
  • Бензиновые двигатели 1.6 и 1.8
  • Дизельные двигатели 1.7 и 1.9
  • Дизельные двигатели 1.9 D и TD
  • Трансмиссия
  • Механическая коробка 085
  • Механическая коробка 020/02K
  • Шасси
  • Передняя подвеска
  • Задняя подвеска
  • Рулевое управление
  • Тормозная система
  • Кузов
  • Экстерьер
  • Интерьер
  • Электрооборудование
  • Оборудование и приборы (до 2000 г.)
  • Оборудование и приборы (после 2000 г.)
  • Электрические схемы
  • Электрические схемы (бензин)
  • Электрические схемы (дизель)
Анекдот про автомобили
читать следующий
VWmanual.ru © 2016-2025 | Мобильная версия | Новости и статьи | Карта сайта: EN BG BY UA RS HR RO PL SK HU | Написать письмо | Поиск по сайту
Пассат B2 • Пассат B3 • Пассат B4 • Пассат B5 • Пассат B6 • Гольф 1, дизель • Гольф 1, бензин • Гольф 2, бензин • Гольф 2 • Гольф 3 • Гольф 4 • Гольф 5 • Поло 3 • Поло 4 • Туарег 1 • Тигуан 1 • Шаран 1 • Транспортер Т3 • Транспортер Т4 • ЛТ 28/35 • Жук • Кадди 3 • Автоновости компании VW • Начинающему автомобилисту • Сгорание в поршневых моторах • Карбюраторы фирмы Pierburg • Ремонт и обслуживание моторов