Русский English
Български
Беларускі
Український
Српски
Hrvatski
Română
Polski
Slovenský
Magyar
  |  Статьи  |  Карта сайта  |  Контакты  |  Поиск  |
Обслуживание автомобилей Ford Обслуживание автомобилей Hyundai Обслуживание автомобилей Chevrolet Обслуживание автомобилей BMW Обслуживание автомобилей Audi Обслуживание автомобилей Opel Обслуживание автомобилей AvtoVAZ
VWmanual.ru
 
 
 
 
 
 
 
 
Главная   Passat   Golf   Polo   Touareg   Tiguan   Sharan   Transporter   Другие  
Поло 3 (1995-2003) Поло 4 (2001-2009)

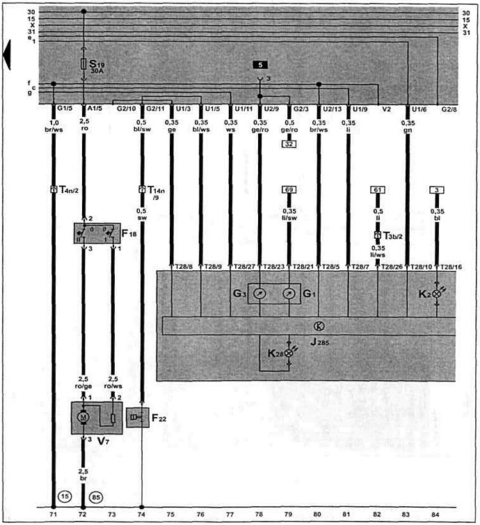
Щиток приборов, указатель уровня топлива (с 12.1997 г. выпуска) (VW Polo 3)

  • Главная
  • Polo
  • Поло 3
  • Электрооборудование
  • Электрические схемы (бензин)
  • Щиток приборов, указатель уровня топлива…
            0


Бензиновый двигатель AKV 1.4 л и АЕЕ 1.6 л с 12.1997 г. вып. и ANX, APQ 1.4 л с 01.1998 г. вып. на Caddy / Polo Classic / Polo Variant.

Щиток приборов, указатель уровня топлива, указатель уровня и температуры охлаждающей жидкости, вентилятор системы охлаждения.

Щиток приборов, указатель уровня топлива, указатель уровня и температуры охлаждающей жидкости,…

Эта статья доступна на английском, болгарском, белорусском, украинском, сербском, хорватском, румынском, польском, словацком, венгерском
Текст был проверен: Колесников Артем

Поделитесь информацией:

Предыдущие статьи
Электромагнитный клапан бачка СУПБ, датчик скорости (с 12.1997 г. выпуска)
Форсунки, регулятор положения дроссельной заслонки (с 12.1997 г. выпуска)
Датчик температуры охлаждающей жидкости (с 12.1997 г. выпуска)
Блок управления системой Mono-Motronic, система зажигания (с 12.1997 г. выпуска)
Генератор, стартер (с 12.1997 г. выпуска)
Щиток приборов, счетчик пройденного пути (с 08.1997 г. выпуска)
Следующие статьи
Выключатель зажигания, распределитель проводов для клеммы 30 (с 10.1999 г. выпуска)
Блок управления системой Motronic, датчик Холла, катушка зажигания (с 10.1999 г. выпуска)
Регулятор положения дроссельной заслонки (с 10.1999 г. выпуска)
Датчик детонации, форсунки (с 10.1999 г. выпуска)
Выключатель стоп-сигналов, датчик скорости (с 10.1999 г. выпуска)
Термовыключатель вентилятора системы охлаждения (с 10.1999 г. выпуска)


Похожие статьи из других мануалов для автомобилей VW:
Щиток приборов Пассат B3 (1988-1993)
Таблица указателей, освещение тайника, схема перемены передач,… Гольф 2 (1984-1993, бензин)
Снятие и установка модуля подачи топлива, датчика уровня топлива… Туарег 1 (2002-2006)
Указатель уровня топлива, система контроля температуры и уровня… Тигуан 1 (2007-2015)
Датчик уровня топлива в баке Шаран 1 (1995-2000)
Щиток приборов: контрольные приборы Транспортер Т4 (1990-2003)
Снятие и установка датчика уровня топлива Кадди 3 (2003-2010)
Ссылка на эту страницу в разных форматах
HTMLTextBB Code


Комментарии посетителей


Еще нет комментариев


Сколько будет 12 + 30 =

       





Поло 4 
  • Общая информация
  • Руководство по эксплуатации
  • Техническое обслуживание
  • Силовой агрегат
  • Ремонт двигателя
  • Система охлаждения и смазки
  • Система управления
  • Система впрыска (дизель)
  • Система питания
  • Система выпуска
  • Шасси
  • Передняя подвеска
  • Задняя подвеска
  • Рулевое управление
  • Колеса и шины
  • Тормозная система
  • Кузов
  • Интерьер
  • Экстерьер
  • Электрооборудование
  • Оборудование и приборы
  • Система стеклоочистителей
  • Система освещения
  • Электрические схемы
Поло 3 
  • Общая информация
  • Инструкция по эксплуатации
  • Техническое обслуживание
  • Силовой агрегат
  • Бензиновые двигатели 1.4 и 1.6
  • Бензиновые двигатели 1.4 (V16)
  • Бензиновые двигатели 1.6 и 1.8
  • Дизельные двигатели 1.7 и 1.9
  • Дизельные двигатели 1.9 D и TD
  • Трансмиссия
  • Механическая коробка 085
  • Механическая коробка 020/02K
  • Шасси
  • Передняя подвеска
  • Задняя подвеска
  • Рулевое управление
  • Тормозная система
  • Кузов
  • Экстерьер
  • Интерьер
  • Электрооборудование
  • Оборудование и приборы (до 2000 г.)
  • Оборудование и приборы (после 2000 г.)
  • Электрические схемы
  • Электрические схемы (бензин)
  • Электрические схемы (дизель)
Анекдот про автомобили
читать следующий
VWmanual.ru © 2016-2025 | Мобильная версия | Новости и статьи | Карта сайта: EN BG BY UA RS HR RO PL SK HU | Написать письмо | Поиск по сайту
Пассат B2 • Пассат B3 • Пассат B4 • Пассат B5 • Пассат B6 • Гольф 1, дизель • Гольф 1, бензин • Гольф 2, бензин • Гольф 2 • Гольф 3 • Гольф 4 • Гольф 5 • Поло 3 • Поло 4 • Туарег 1 • Тигуан 1 • Шаран 1 • Транспортер Т3 • Транспортер Т4 • ЛТ 28/35 • Жук • Кадди 3 • Автоновости компании VW • Начинающему автомобилисту • Сгорание в поршневых моторах • Карбюраторы фирмы Pierburg • Ремонт и обслуживание моторов