Русский English
Български
Беларускі
Український
Српски
Hrvatski
Română
Polski
Slovenský
Magyar
  |  Статьи  |  Карта сайта  |  Контакты  |  Поиск  |
Обслуживание автомобилей Ford Обслуживание автомобилей Hyundai Обслуживание автомобилей Chevrolet Обслуживание автомобилей BMW Обслуживание автомобилей Audi Обслуживание автомобилей Opel Обслуживание автомобилей AvtoVAZ
VWmanual.ru
 
 
 
 
 
 
 
 
Главная   Passat   Golf   Polo   Touareg   Tiguan   Sharan   Transporter   Другие  
Поло 3 (1995-2003) Поло 4 (2001-2009)

Сигнальные и индикаторные лампочки, счетчик пройденного пути (с 08.1997 г. выпуска) (VW Polo 3)

  • Главная
  • Polo
  • Поло 3
  • Электрооборудование
  • Электрические схемы
  • Сигнальные и индикаторные лампочки, счет…
            0


Общая схема проводки Caddy / Polo Classic / Polo Variant с 08.1997 г. выпуска.

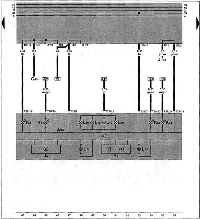
Щ. п., сигнальные и индикаторные лампочки, счетчик пройденного пути.

Щ. п., сигнальные и индикаторные лампочки, счетчик пройденного пути.

Эта статья доступна на английском, болгарском, белорусском, украинском, сербском, хорватском, румынском, польском, словацком, венгерском
Текст был проверен: Колесников Артем

Поделитесь информацией:

Предыдущие статьи
Указатель уровня топлива, уровня и температуры о. ж. (с 08.1997 г. выпуска)
Вентилятор свежего воздуха (с 08.1997 г. выпуска)
Аккумулятор, выключатель зажигания (с 08.1997 г. выпуска)
Омыватель и очиститель заднего стекла (с 11.1995 г. выпуска)
Стеклоочистители и стеклоомыватели, обогрев заднего стекла (с 11.1995 г. выпуска)
Фонарь освещения номерного знака, фонари заднего хода (с 11.1995 г. выпуска)
Следующие статьи
Тахометр, датчик стояночной тормозной системой (с 08.1997 г. выпуска)
Дверной выключатель освещения, плафон салона (с 08.1997 г. выпуска)
Диагностический разъем, прикуриватель (с 08.1997 г. выпуска)
Двойной звуковой сигнал, обогрев заднего стекла (с 08.1997 г. выпуска)
Стеклоочистители и стеклоомыватели (с 08.1997 г. выпуска)
Очиститель и омыватель заднего стекла (с 08.1997 г. выпуска)


Похожие статьи из других мануалов для автомобилей VW:
Контрольные лампочки Пассат B3 (1988-1993)
Сигнальные и контрольные лампочки Гольф 5 (2003-2008)
Сигнальные и контрольные лампы Туарег 1 (2002-2006)
Сигнальные и контрольные лампы Тигуан 1 (2007-2015)
Снятие и установка системы выпуска отработавших газов Шаран 1 (1995-2000)
Система выпуска отработавших газов двигателя объемом 1,9 л Транспортер Т3 (1979-1992)
Проверка герметичности и количества впрыскиваемого топлива (с… Кадди 3 (2003-2010)
Ссылка на эту страницу в разных форматах
HTMLTextBB Code


Комментарии посетителей


Еще нет комментариев


Сколько будет 32 + 38 =

       





Поло 4 
  • Общая информация
  • Руководство по эксплуатации
  • Техническое обслуживание
  • Силовой агрегат
  • Ремонт двигателя
  • Система охлаждения и смазки
  • Система управления
  • Система впрыска (дизель)
  • Система питания
  • Система выпуска
  • Шасси
  • Передняя подвеска
  • Задняя подвеска
  • Рулевое управление
  • Колеса и шины
  • Тормозная система
  • Кузов
  • Интерьер
  • Экстерьер
  • Электрооборудование
  • Оборудование и приборы
  • Система стеклоочистителей
  • Система освещения
  • Электрические схемы
Поло 3 
  • Общая информация
  • Инструкция по эксплуатации
  • Техническое обслуживание
  • Силовой агрегат
  • Бензиновые двигатели 1.4 и 1.6
  • Бензиновые двигатели 1.4 (V16)
  • Бензиновые двигатели 1.6 и 1.8
  • Дизельные двигатели 1.7 и 1.9
  • Дизельные двигатели 1.9 D и TD
  • Трансмиссия
  • Механическая коробка 085
  • Механическая коробка 020/02K
  • Шасси
  • Передняя подвеска
  • Задняя подвеска
  • Рулевое управление
  • Тормозная система
  • Кузов
  • Экстерьер
  • Интерьер
  • Электрооборудование
  • Оборудование и приборы (до 2000 г.)
  • Оборудование и приборы (после 2000 г.)
  • Электрические схемы
  • Электрические схемы (бензин)
  • Электрические схемы (дизель)
Анекдот про автомобили
читать следующий
VWmanual.ru © 2016-2025 | Мобильная версия | Новости и статьи | Карта сайта: EN BG BY UA RS HR RO PL SK HU | Написать письмо | Поиск по сайту
Пассат B2 • Пассат B3 • Пассат B4 • Пассат B5 • Пассат B6 • Гольф 1, дизель • Гольф 1, бензин • Гольф 2, бензин • Гольф 2 • Гольф 3 • Гольф 4 • Гольф 5 • Поло 3 • Поло 4 • Туарег 1 • Тигуан 1 • Шаран 1 • Транспортер Т3 • Транспортер Т4 • ЛТ 28/35 • Жук • Кадди 3 • Автоновости компании VW • Начинающему автомобилисту • Сгорание в поршневых моторах • Карбюраторы фирмы Pierburg • Ремонт и обслуживание моторов