Русский English
Български
Беларускі
Український
Српски
Hrvatski
Română
Polski
Slovenský
Magyar
  |  Статьи  |  Карта сайта  |  Контакты  |  Поиск  |
Обслуживание автомобилей Ford Обслуживание автомобилей Hyundai Обслуживание автомобилей Chevrolet Обслуживание автомобилей BMW Обслуживание автомобилей Audi Обслуживание автомобилей Opel Обслуживание автомобилей AvtoVAZ
VWmanual.ru
 
 
 
 
 
 
 
 
Главная   Passat   Golf   Polo   Touareg   Tiguan   Sharan   Transporter   Другие  
Поло 3 (1995-2003) Поло 4 (2001-2009)

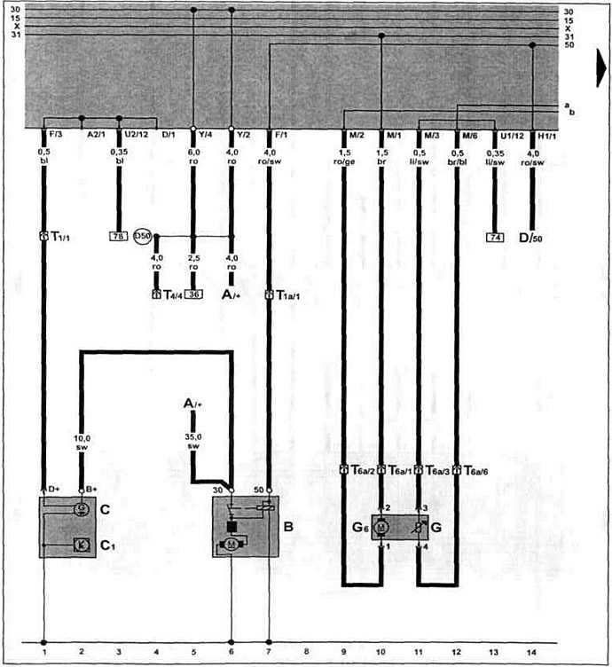
Генератор, стартер, топливный насос, датчик уровня топлива (с 10.1995 г. выпуска) (VW Polo 3)

  • Главная
  • Polo
  • Поло 3
  • Электрооборудование
  • Электрические схемы (бензин)
  • Генератор, стартер, топливный насос, дат…
            0


Бензиновый двигатель AFT 1.6 л Симос на Caddy / Polo Classic с 10.1995 г. выпуска.

Генератор, стартер, топливный насос, датчик уровня топлива.

Генератор, стартер, топливный насос, датчик уровня топлива.

Эта статья доступна на английском, болгарском, белорусском, украинском, сербском, хорватском, румынском, польском, словацком, венгерском
Текст был проверен: Колесников Артем

Поделитесь информацией:

Предыдущие статьи
Следующие статьи
Блок управления системой Simos, система зажигания (с 10.1995 г. выпуска)
Блок управления системой Simos, датчик кислорода (с 10.1995 г. выпуска)
Блок управления системой Simos, расходомер воздуха (с 10.1995 г. выпуска)
Датчик температуры масла, датчик давления масла (с 10.1995 г. выпуска)
Щиток приборов, контроль давления масла (с 10.1995 г. выпуска)
Генератор, стартер, предпусковой подогрев впускного коллектора (с 10.1995 г. выпуска)


Похожие статьи из других мануалов для автомобилей VW:
Топливный насос/датчик уровня топлива Пассат B5 (1996-2005)
Схема 23. Датчик давления масла, топливный насос, датчик запаса… Гольф 4 (1997-2004)
Снятие и установка модуля подачи топлива, датчика уровня топлива… Туарег 1 (2002-2006)
Топливный насос высокого давления Тигуан 1 (2007-2015)
Датчик уровня топлива в баке Шаран 1 (1995-2000)
Генератор, аккумуляторная батарея, стартер, замок зажигания Транспортер Т4 (1990-2003)
Датчик уровня топлива — снятие и установка ЛТ 28/35 (1975-1991)
Ссылка на эту страницу в разных форматах
HTMLTextBB Code


Комментарии посетителей


Еще нет комментариев


Сколько будет 12 + 34 =

       





Поло 4 
  • Общая информация
  • Руководство по эксплуатации
  • Техническое обслуживание
  • Силовой агрегат
  • Ремонт двигателя
  • Система охлаждения и смазки
  • Система управления
  • Система впрыска (дизель)
  • Система питания
  • Система выпуска
  • Шасси
  • Передняя подвеска
  • Задняя подвеска
  • Рулевое управление
  • Колеса и шины
  • Тормозная система
  • Кузов
  • Интерьер
  • Экстерьер
  • Электрооборудование
  • Оборудование и приборы
  • Система стеклоочистителей
  • Система освещения
  • Электрические схемы
Поло 3 
  • Общая информация
  • Инструкция по эксплуатации
  • Техническое обслуживание
  • Силовой агрегат
  • Бензиновые двигатели 1.4 и 1.6
  • Бензиновые двигатели 1.4 (V16)
  • Бензиновые двигатели 1.6 и 1.8
  • Дизельные двигатели 1.7 и 1.9
  • Дизельные двигатели 1.9 D и TD
  • Трансмиссия
  • Механическая коробка 085
  • Механическая коробка 020/02K
  • Шасси
  • Передняя подвеска
  • Задняя подвеска
  • Рулевое управление
  • Тормозная система
  • Кузов
  • Экстерьер
  • Интерьер
  • Электрооборудование
  • Оборудование и приборы (до 2000 г.)
  • Оборудование и приборы (после 2000 г.)
  • Электрические схемы
  • Электрические схемы (бензин)
  • Электрические схемы (дизель)
Анекдот про автомобили
читать следующий
VWmanual.ru © 2016-2025 | Мобильная версия | Новости и статьи | Карта сайта: EN BG BY UA RS HR RO PL SK HU | Написать письмо | Поиск по сайту
Пассат B2 • Пассат B3 • Пассат B4 • Пассат B5 • Пассат B6 • Гольф 1, дизель • Гольф 1, бензин • Гольф 2, бензин • Гольф 2 • Гольф 3 • Гольф 4 • Гольф 5 • Поло 3 • Поло 4 • Туарег 1 • Тигуан 1 • Шаран 1 • Транспортер Т3 • Транспортер Т4 • ЛТ 28/35 • Жук • Кадди 3 • Автоновости компании VW • Начинающему автомобилисту • Сгорание в поршневых моторах • Карбюраторы фирмы Pierburg • Ремонт и обслуживание моторов