Русский English
Български
Беларускі
Український
Српски
Hrvatski
Română
Polski
Slovenský
Magyar
  |  Статьи  |  Карта сайта  |  Контакты  |  Поиск  |
Обслуживание автомобилей Ford Обслуживание автомобилей Hyundai Обслуживание автомобилей Chevrolet Обслуживание автомобилей BMW Обслуживание автомобилей Audi Обслуживание автомобилей Opel Обслуживание автомобилей AvtoVAZ
VWmanual.ru
 
 
 
 
 
 
 
 
Главная   Passat   Golf   Polo   Touareg   Tiguan   Sharan   Transporter   Другие  
Поло 3 (1995-2003) Поло 4 (2001-2009)

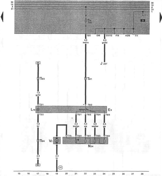
Вентилятор свежего воздуха (с 11.1995 г. выпуска) (VW Polo 3)

  • Главная
  • Polo
  • Поло 3
  • Электрооборудование
  • Электрические схемы
  • Вентилятор свежего воздуха (с 11.1995 г.…
            0


Общая схема проводки Caddy / Polo Classic с 11.1995 г. выпуска.


Эта статья доступна на английском, болгарском, белорусском, украинском, сербском, хорватском, румынском, польском, словацком, венгерском
Текст был проверен: Колесников Артем

Поделитесь информацией:

Предыдущие статьи
Аккумулятор, выключатель зажигания (с 11.1995 г. выпуска)
Как читать и пользоваться электросхемами
Следующие статьи
Указатель уровня топлива, уровня и температуры охлаждющей жидкости (с 11.1995 г. выпуска)
Сигнальные и индикаторные лампочки, счетчик пройденного пути (с 11.1995 г. выпуска)
Тахометр, выключатель контроля стояночной тормозной системой (с 11.1995 г. выпуска)
Дверной выключатель освещения, плафон салона (с 11.1995 г. выпуска)
Распределитель проводов для самодиагностики, прикуриватель (с 11.1995 г. выпуска)
Регулировка угла наклона фар, звуковой сигнал (с 11.1995 г. выпуска)


Похожие статьи из других мануалов для автомобилей VW:
Замена тормозных колодок передних колёс на автомобилях выпуска с июля 1995 г. с двигателем «АВЕ» Фольксваген Пассат B4 (1988-1996)
Вентилятор радиатора и подача свежего воздуха (модели 1,6 и 1,8 с карбюратором с 01.89 г.) Фольксваген Гольф 2 (1984-1993, бензин)
Система выпуска отработавших газов Фольксваген Туарег 1 (2002-2006)
Система турбонаддува воздуха Фольксваген Тигуан 1 (2007-2015)
Система дополнительной подачи воздуха Фольксваген Шаран 1 (1995-2000)
Вентилятор свежего воздуха, вентилятор радиатора, вентилятор теплого воздуха Фольксваген Транспортер Т3 (1979-1992)
Проверка предварительного нагревания всасываемого воздуха Фольксваген Кадди 3 (2003-2010)
Ссылка на эту страницу в разных форматах
HTMLTextBB Code


Комментарии посетителей


Еще нет комментариев


Сколько будет 21 + 43 =

       





Поло 4 
  • Общая информация
  • Руководство по эксплуатации
  • Техническое обслуживание
  • Силовой агрегат
  • Ремонт двигателя
  • Система охлаждения и смазки
  • Система управления
  • Система впрыска (дизель)
  • Система питания
  • Система выпуска
  • Шасси
  • Передняя подвеска
  • Задняя подвеска
  • Рулевое управление
  • Колеса и шины
  • Тормозная система
  • Кузов
  • Интерьер
  • Экстерьер
  • Электрооборудование
  • Оборудование и приборы
  • Система стеклоочистителей
  • Система освещения
  • Электрические схемы
Поло 3 
  • Общая информация
  • Инструкция по эксплуатации
  • Техническое обслуживание
  • Силовой агрегат
  • Бензиновые двигатели 1.4 и 1.6
  • Бензиновые двигатели 1.4 (V16)
  • Бензиновые двигатели 1.6 и 1.8
  • Дизельные двигатели 1.7 и 1.9
  • Дизельные двигатели 1.9 D и TD
  • Трансмиссия
  • Механическая коробка 085
  • Механическая коробка 020/02K
  • Шасси
  • Передняя подвеска
  • Задняя подвеска
  • Рулевое управление
  • Тормозная система
  • Кузов
  • Экстерьер
  • Интерьер
  • Электрооборудование
  • Оборудование и приборы (до 2000 г.)
  • Оборудование и приборы (после 2000 г.)
  • Электрические схемы
  • Электрические схемы (бензин)
  • Электрические схемы (дизель)
Анекдот про автомобили
читать следующий
VWmanual.ru © 2016-2025 | Мобильная версия | Новости и статьи | Карта сайта: EN BG BY UA RS HR RO PL SK HU | Написать письмо | Поиск по сайту
Пассат B2 • Пассат B3 • Пассат B4 • Пассат B5 • Пассат B6 • Гольф 1, дизель • Гольф 1, бензин • Гольф 2, бензин • Гольф 2 • Гольф 3 • Гольф 4 • Гольф 5 • Поло 3 • Поло 4 • Туарег 1 • Тигуан 1 • Шаран 1 • Транспортер Т3 • Транспортер Т4 • ЛТ 28/35 • Жук • Кадди 3 • Автоновости компании VW • Начинающему автомобилисту • Сгорание в поршневых моторах • Карбюраторы фирмы Pierburg • Ремонт и обслуживание моторов